Attack Surface Management with AI Agents to Pinpoint and Fix Vulnerabilities
Specular bridges the gap between security and IT teams by streamlining analysis and remediation of exposures, vulnerabilities, and misconfigurations.





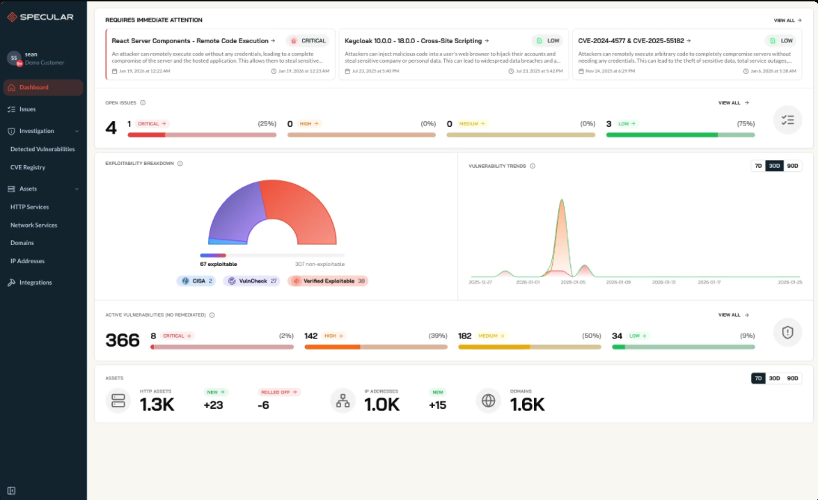
Streamline Analysis and Remediation and Connect to All the Platforms Your Team Uses
Specular connects to your cloud, ticketing, and CMDBs to surface vulnerabilities and misconfigurations, and track fixes.
Go from Alerts to Outcomes
Confirm risk, guide fixes, and track resolution all in one multi-agent platform.
Built to truly close the loop
Connect context, validation, and remediation into one flow security and IT can share.
DISCOVER
Locate vulnerable assets from an attacker's point of view.
VERIFY
Confirm real-world exploitability and prioritize signal, not noise.
FIX
Generate playbooks to fix issues quickly.
IMPROVE
Spot trends and build reusable workflows.

Risk Analysis and Confirmation
AI agents analyze traffic and metadata to confirm risk, with proof, impact, and steps to fix.

Find Vulnerabilities Across Your Hybrid Network
Specular's scanning capabilities are built for organizations with on-prem and hybrid networks.
Specular vs Others
See how Specular's agentic workflows compare to traditional security tooling and methods of reducing security risk.
Get a Closer Look with Specular
Specular helps turn findings into fixes.